- 발급 VM 장비 내 Telegraf를 사용해 kafka connect, system 메트릭 수집 후 Kafka로 전송
- 위치 : /etc/telegraf
- 실행 주기 : 60s
- telegraf.conf 파일 내부 input plugin에 수집할 메트릭을 추가하여 추가 수집 가능함
- 방식 : https://fordevelop.tistory.com/236
- 참고
- 카프카 커넥트의 경우 커넥트 워커가 할당받은 Connector 및 Task에 대해서만 JMX 메트릭 수집 가능
- 즉, 커넥트 클러스터 환경일 경우 클러스터에 속한 모든 워커의 메트릭을 수집해야 전체 Connector 및 Task 메트릭 수집이 가능함
- 사내 제공 인프라
- 각 서버에서 수집된 데이터는 사내 공통 카프카에 전송됨
- 카프카 브로커 서버에 설치된 telegraf를 이용해 kafka → influxdb로 데이터 저장
-
[Kafka Connect] 카프카 커넥트 모니터링Work 2025. 2. 3. 21:39
작업 내용
- Telegraf, Grafana를 사용해 서버 메트릭 수집 및 모니터링 구성
구성 방식
순서
- 메트릭 수집/전송 (jolokia, telegraf) → 메트릭 저장 (kafka, influxdb) → 저장된 메트릭 분석 & 시각화 (grafana)
상세 구조

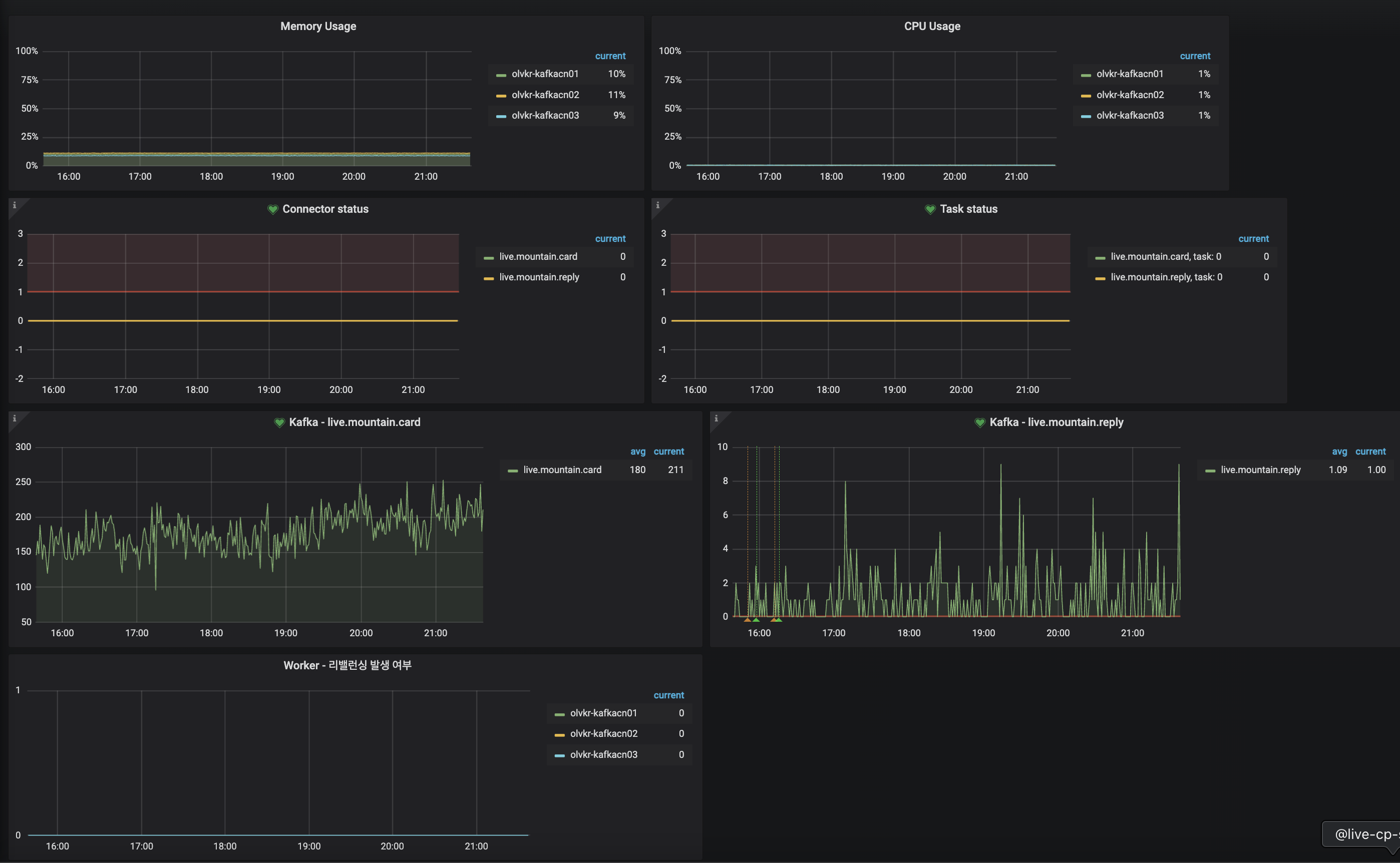
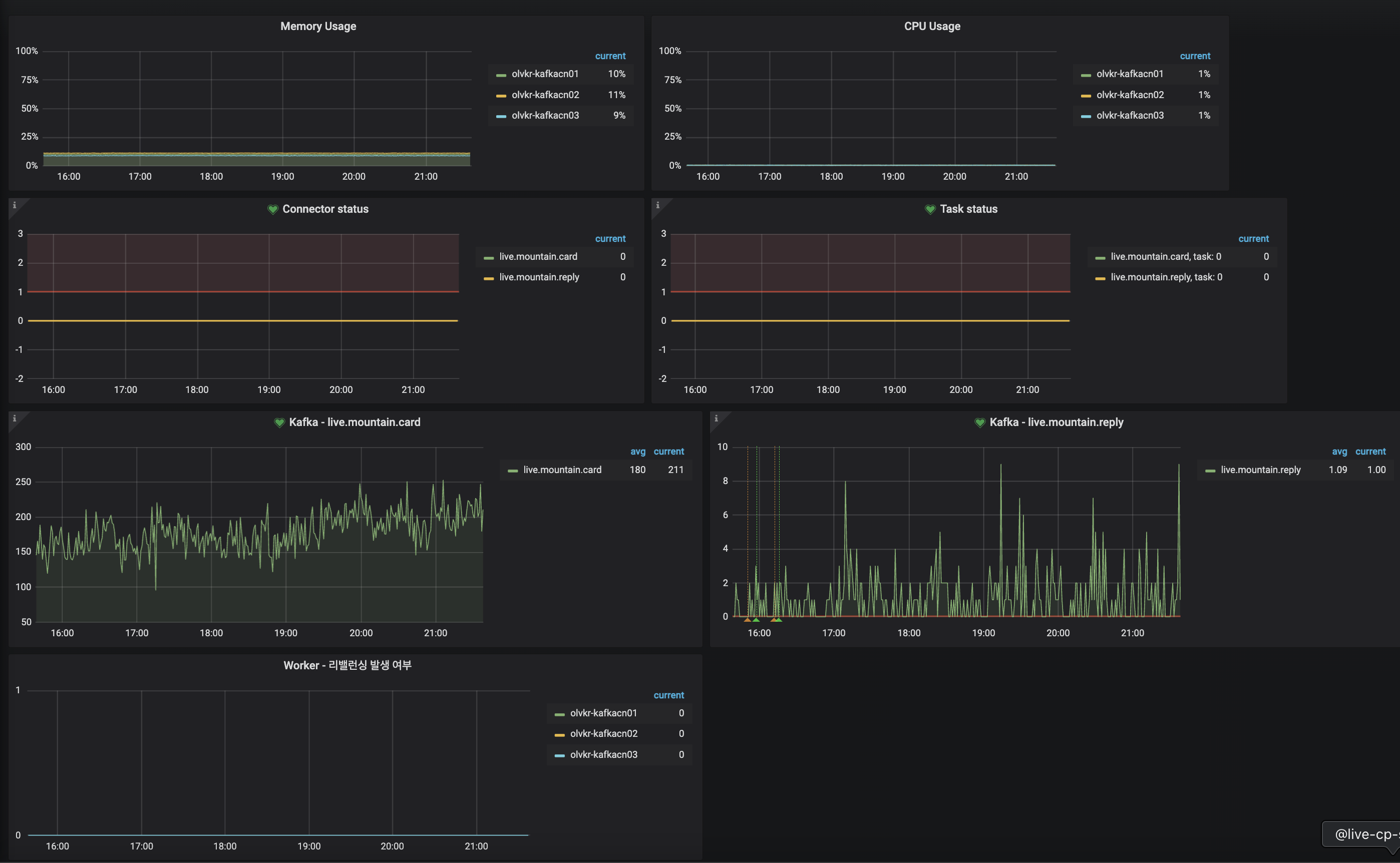
대시보드 구성
- 모니터링 항목
- VM 장비의 CPU, Memory 사용량
- Connector, Task 상태
- 커넥트 워커의 리밸런싱 발생 여부
- Kafka Connect → Kafka 로 발행하는 토픽의 MessagesInPerSec
- Alert 설정 기준
- Connector, Task 상태가 failed 일 때 (수동 restart 필요)

'Work' 카테고리의 다른 글
[Quarkus] SmallRye Kafka Connector (0) 2025.03.05 [Kafka Connect] 참고 - Telegraf로 커넥트 메트릭 수집하기 (0) 2025.02.03 [Kafka Connect] 카프카 커넥트 클러스터 구성 (0) 2025.02.03 [번역 서비스] 로직 구현 시 고민한 부분 (0) 2025.01.30 [번역 서비스] 적용 - Delayed Retry Topic (0) 2025.01.28